一、什么叫“智慧農業”
智能農業是指物聯網技術在現代農業應用領域的主要監控功能系統。監控功能系統。實時圖像和視頻監控功能。智能農業是農業生產的高級階段,是新型互聯網的集合。移動互聯網。云計算與物聯網技術相結合,依托農業生產現場布置的各種傳感節點(環境溫濕度、土壤水分、二氧化碳、圖像等)和無線通信網絡實現農業生產環境的智能感知、智能預警、智能決策、智能分析。專家在線指導,為農業生產提供精準種植方案,可視化管理,智能決策。

二、智慧農業的四大應用
1、監控系統
根據無線網絡獲取的植物生長環境信息,如監測土壤水分等。地溫。空氣溫度。空氣濕度。光照度。植物養分含量等參數。還可以選擇其他參數,如土壤中的參數、PH值、導電率等、信息收集。負責接收無線傳感器采集節點發送的數據。儲存。顯示和數據管理,實現基地所有測試點信息的獲取管理。動態顯示和分析處理以直觀的圖表和曲線的形式顯示給用戶,農業園區根據上述信息的反饋自動澆水。自動降溫。自動卷膜。液體肥料自動施肥、自動打藥等自動控制。
2、監控系統
通過配備無線傳感節點、太陽能供電系統,無線傳感節點、太陽能供電系統。信息采集、信息路由設備。配備無線傳感傳感系統,每個基點配備無線傳感節點,每個無線傳感節點可監測土壤水分。地溫。空氣溫度。空氣濕度。光照度。植物養分含量等參數。還可以選擇其他參數,如土壤中的參數、PH值、導電率等、信息收集。負責接收無線傳感器聚集節點發送的數據。儲存。顯示和數據管理,實現基地所有測試點信息的獲取管理、動態顯示和分析處理以直觀的圖表和曲線的形式顯示給用戶,并根據作物種植需要提供各種聲光報警信息和短信報警信息。

3、傳感器用于養殖業檢驗
為了生產更多更好的肉、蛋雞蛋和牛奶,畜牧業中大量與動物健康相關的數據也是實現智能農業準確運行所必需的關鍵信息。這方面的典型數據監測包括動物體溫。脈搏和空間位置等,傳感器對監測動物繁殖和疾病尤為重要。隨著現代檢測技術的不斷發展,傳感器檢測技術逐漸出現在人們的視野中。作為一種新型的分析技術,快速檢測技術具有很強的生命力和發展前景,目前檢測技術正朝著小型化、自動化、智能化的方向發展。隨著傳感器技術的迅速發展,檢測效率和檢測速度都得到了有效的提高。
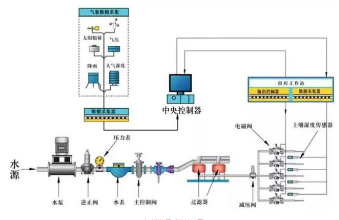
4、智能灌溉,滴水回田
世界上許多國家和地區都存在農業灌溉用水利用率低的情況。為了解決這一問題,智能灌溉可以通過傳感器檢測土壤中的含水量,根據不同作物根系的吸水速度和需求,控制灌溉系統的有效運行,實現自動節水,節省人力,主要負責收集地形環境信息。土壤質地和含水量決定了土壤對水的需求。

三、智慧農業的影響
我國農業生產仍以傳統生產模式為主,傳統農業只能依靠經驗進行肥料灌溉,不僅浪費了大量的人力物力,而且對環境保護和水土保持構成了嚴重威脅,給農業的可持續發展帶來了嚴峻挑戰。“智慧農業”概念一出來,就可以用了AI智能即時。動態農業物聯網信息采集系統,快速實現。多維。實時檢測多尺度果園信息,在信息和種植專家知識系統的前提下,實現農田智能灌溉。自動控制智能肥料和智能噴霧。